Improved
SLO Issues – Now investigable & configurable
April 23rd, 2026
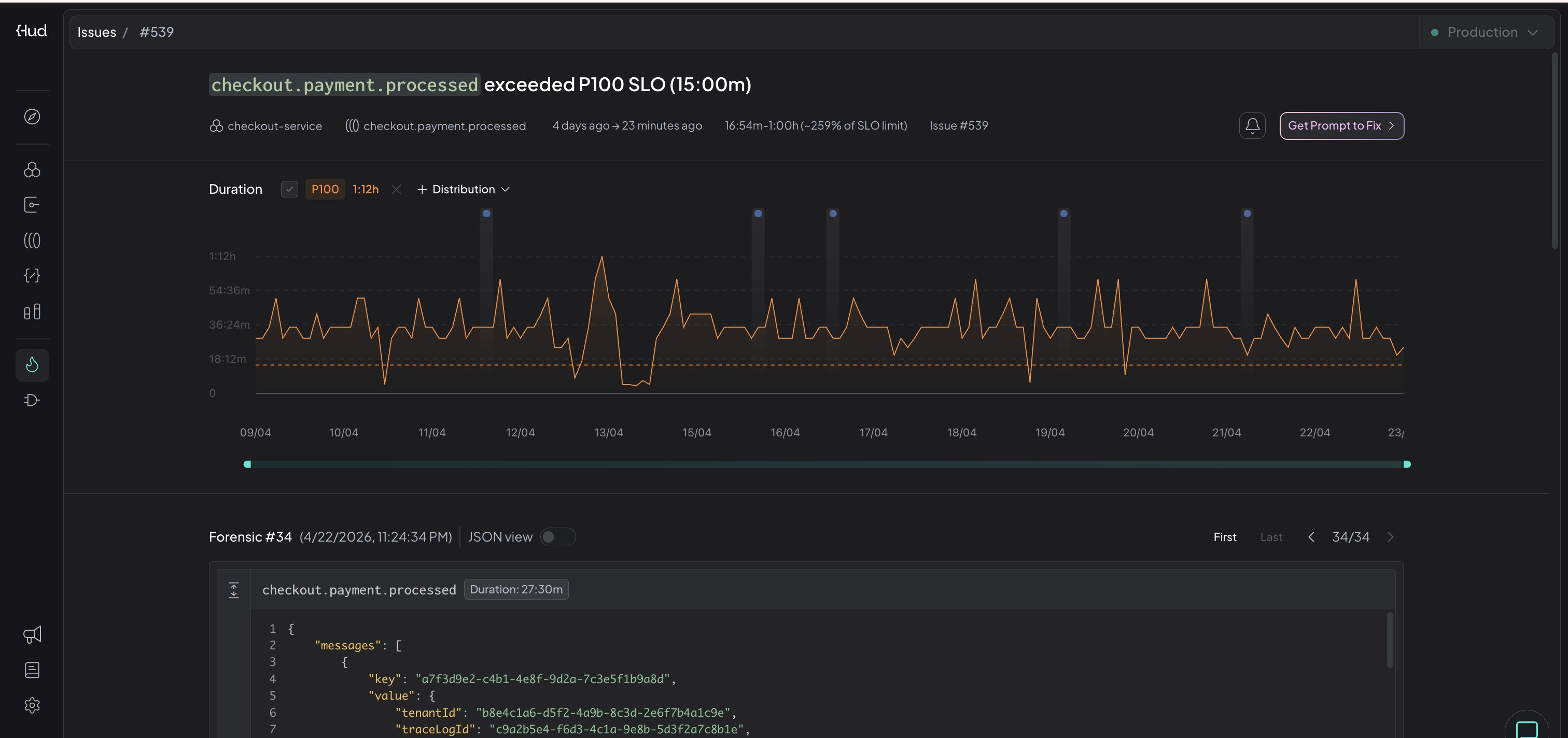
SLO issues now have a configurable threshold, a duration graph showing the breach, and correlated forensics on the issue page.
What's New?
- P100 detection — SLO breaches are now detected on P100 (worst-case latency), catching every request that exceeds your threshold.
- Configurable SLO duration — Set the SLO threshold for any endpoint or queue directly from the rule page.
- Duration graph on the issue page — See the breach visualized with the SLO threshold drawn as a line.
- Correlated duration forensics — The issue page shows forensic samples that match the entity, exceed the SLO duration, and fall within the breach window.
Why it matters SLO issues previously lacked a graph, matching forensics, and an easy way to adjust the threshold. Now the full investigation loop, from detection to evidence, lives on one page.
Try it out Open an existing SLO issue in the Issues page to see the new graph and forensics, or go to any SLO rule to configure the threshold.

